Operating on NB-IoT or legacy 2G/4G cellular network, ThingsLog LMDL is a remote water tank level monitoring data logger that provides precise configurable metering and fast real-time transmission.
ThingsLog remote level monitoring system design focuses on providing high-quality water level data to its users, with high accuracy and easy to use device kit in a low power way. That makes it extremely suitable for level monitoring on remote locations without an existing power supply.

Benefits
- An accurate and reliable monitoring system of water levels in your preferred water environment
- Real-time alerts for changes in the water levels through our app to save you time & money
Features
- Can be used in non-aggressive fluids such as freshwater
- Level of measurement: up to 200 meters (More than 100 meters can be done on a special request)
- Working temperature: 0 ÷ 70 °C
- Low/High-level instant alarms
- Accuracy: 0.5% for 100% of FSO
- Electrical connection: ventilated cable
- Probe diameter: 27 (30) mm
- Probe material: stainless steel 304/316 L
- Built-in stainless steel membrane 316 SS
The remote level data monitoring data logger is suitable for
- Water tanks remote monitoring
- Remote monitoring of water dwells
- Borehole Water Levels remote monitoring
- Remote monitoring of larger ponds and reservoirs
- Suitable for early warning systems on locations with difficult access and no power supply
- People that would like to get level data on their smart phone
How it works?

What’s included
- ThingsLog Low power data logger
- ThingsLog Level sensor with barometric cable
- Subscription package for ThingsLog platform & mobile app
- Global roaming 2G data service
- Self-service remote installation support
ThingsLog platform & mobile app
- Data transmission over 2G/GPRS
- Configurable metering and transmission periods
- Reconfiguration over the AIR
- 10 years battery life (12000 transmissions) with a replaceable battery
- 19 uA consumption in sleeping mode
- Power supply options: low power with lithium batteries, 12V, 24V, Solar combination of on power + low power
- 1-year subscription for ThingsLog platform & mobile app
- Open REST data push/pull APIs
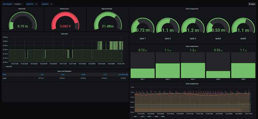
How does the data look like?


How to order?
There are several orderable options:
- Complete solution (logger, sensor, platform and mobile app with included 2G data)
- Complete solution (logger, sensor, platform and mobile app with NB-IoT
- Hardware only NB-IoT Data logger with level sensor with MQTT data transfer support
Prior to ordering please check your tank level and the location where the data logger will have to be installed. You need to specify the level depth and the excessive cable length (distance between the top of the tank or reservoir and the location where the logger will be installed).
Documentation
- Full solution documentation – link
- Why level monitoring is important
- How to setup




